Everything you need to monitor ClickHouse.
Purpose-built for ClickHouse — not a generic monitoring tool bolted on to support one more database.
Health Score (0–100)
A composite score across 5 weighted components — replication, storage, errors, infrastructure, and queries. 90+ is healthy. Below 50 is critical.
Fix Commands with Every Alert
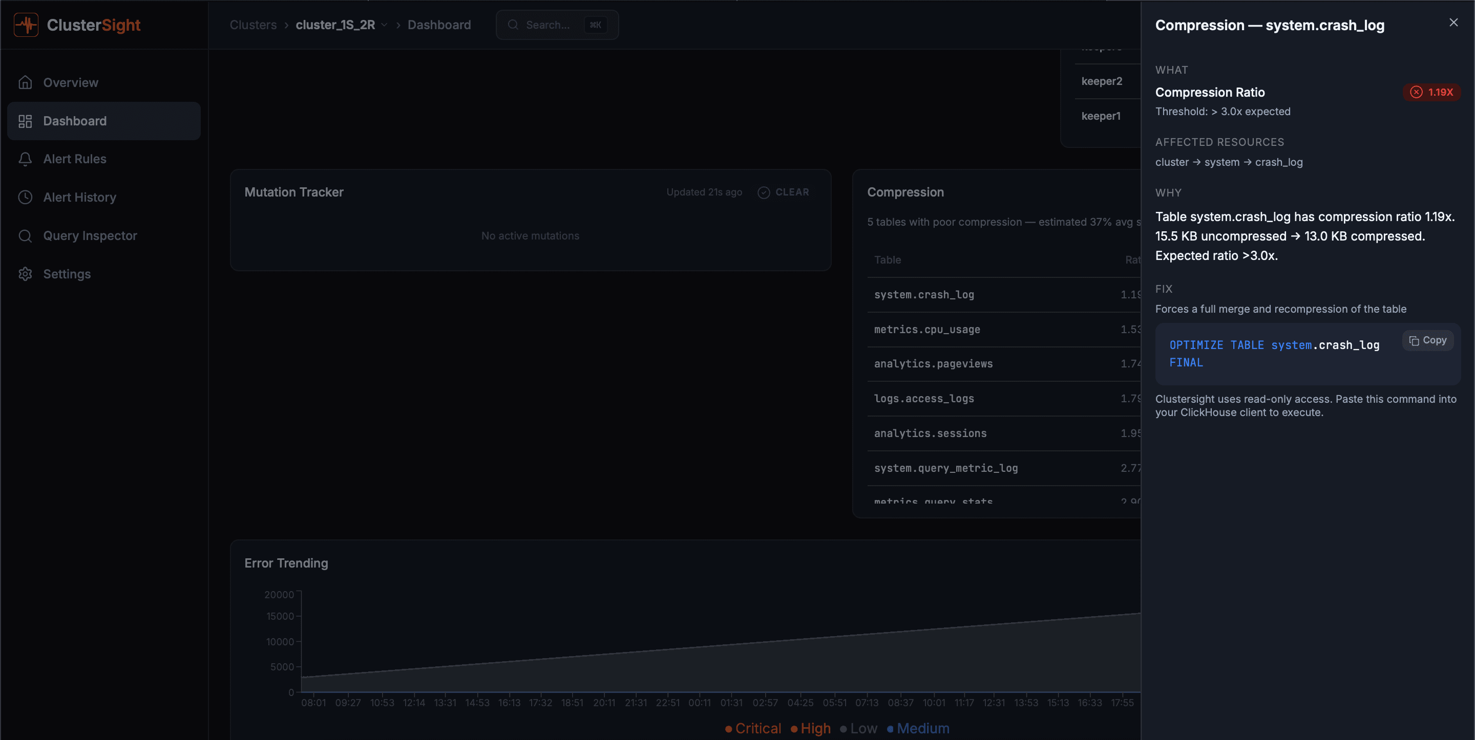
Every alert ships with a copy-pasteable SQL fix command. No more Googling. No more guessing. Run the SQL and move on.
400+ Hidden Metrics
Surface the operational metrics standard tools miss: broken parts, mutation backlogs, ZooKeeper lag, replication status, and more — across 18+ system tables.
Slack Alerts
Alerts go straight to your on-call Slack channel with context and the fix command. Your team knows before your users do.
Query Inspector
Identify slow queries by duration, memory usage, and read bytes. Drill into failed queries by error type and analyze parts size distribution.
Multi-Cluster Support
Monitor multiple ClickHouse clusters from a single ClusterSight instance. Cluster overview page, one-click switching, and per-cluster dashboards.
Password Protection
Secure your ClusterSight instance with a password gate. Safe to expose beyond localhost without putting your monitoring data at risk.
Deploy in Under 8 Minutes
Docker Compose deployment. Connect your ClickHouse cluster with a read-only user. Dashboard ready in under 8 minutes.

Fix Commands with Every Alert
Every alert includes root cause context and a copy-pasteable SQL fix command.

Query Inspector
Slow queries with P50/P95/P99 percentiles, failed query breakdown, and parts distribution.
11 Pre-Built Dashboard Panels
Every panel reads directly from ClickHouse system tables — no agents, no exporters.
Composite 0–100 score across replication, storage, errors, infrastructure, and queries. A+ (≥95) to F (<40).
Per-table replication delay, queue size, and read-only replica detection from system.replicas.
Active merges, throughput rate, and backlog estimate from system.merges and system.parts.
Per-disk free space and usage percentage from system.disks. Alerts when any disk exceeds 85%.
Active and stuck mutations (>1hr) from system.mutations. Stuck mutations block merges and degrade performance.
Detached and broken part counts from system.detached_parts. Any broken part is a critical finding.
Overall ZooKeeper/Keeper connectivity status. Losing quorum halts all replicated operations.
Individual TCP reachability check for each Keeper node. Detects split-brain and ensemble gaps.
Session count, ephemeral nodes, and watch count. High watch counts indicate potential memory pressure.
Per-table compression ratios from system.parts_columns. Flags tables with ratio below 2.0× as under-compressed.
Time-series error rates from system.errors with severity classification and 5× rolling average spike detection.
Ready to get started?
Free for one ClickHouse cluster. Deploy in under 8 minutes.